비트코인 차트 분석 “66K 양봉 만들면 사상 최고가 랠리 시작한다”–코인텔레그래프
비트코인이 200일 이동 평균선 회복을 시도 중이다. 코인텔레그래프는 24일(현지 시간) 비트코인이 6만6000 달러 이상에서 마감하면 사상 최고가 랠리가 시작될 수 있다고 보도했다.
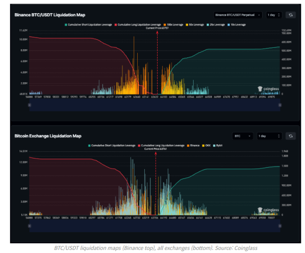
기술적 분석가들에 따르면 비트코인은 현재 저항 구간을 돌파해 2개월 만에 6만6000 달러를 넘어설 준비를 하고 있다. 이를 성사시키려면 현물 거래량 증가 또는 레버리지 롱 포지션이 6만5000 달러의 매도벽을 뚫는 모습을 보여야 한다.
차트 분석에 따르면 6만6000 달러, 6만7900 달러, 7만 달러 구간에 매도 물량이 강하게 자리하고 있다.
시장 심리적으로 200일 이동 평균선(6만4000 달러)을 지지선으로 삼고 채널 저항선을 넘는 거래가 이뤄지고 있는 것으로 평가된다.
이는 9월 29일까지 주봉 마감을 6만5000달러 이상에서 확보할 기회를 줄 수 있다는 것.
코인텔레그래프는 “이같은 움직임은 6만4200 달러에서 6만5000 달러 구간의 숏 포지션을 청산하고, 비트코인 가격을 장기적인 저항선이 6만6200 달러 위로 끌어올릴 수 있다” 고 보도했다.
출처: 블록미디어
